Premium Report - New Customers

Premium Report - New Customers

New Customers

This report shows you your New Customers, arranging the rows by the date when the customer was created. 

This is often useful for merchants who are looking to see the totals for their recently onboarded customers. 

Using this report, you can see how many customers you added on any given day, how many of them have accepted marketing, created accounts, and placed orders at your store. 

Info
As a Premium Report, this is available on all Paid Plans of Report Toaster. If you aren't signed up, follow these steps here to upgrade your account. 



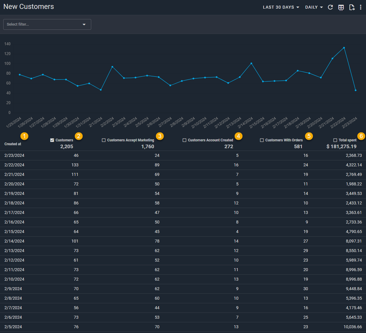
Here is what you need to be familiar with to understand the New Customer report: 

1.) Created At: The date when a customer was originally created.
Note that by default, this report is set to look at customers created in the Last 30 Days and breaks the data down daily (see the date range, top right).
Idea
For example, if a customer was first created at your store on 9/24/2025, then they would fall under this row of the report.  

2.) Customers: The number of customers that were created in that period. 
Idea
For example, 2,482 customers on 9/24/2025 were created at this store. 

3.) Customers Accept Marketing: The number of customers created in that period who have agreed to accept marketing (opted into your newsletter) at your store. 
Idea
For example, 1,214 of the customers created on 9/24/2025 have opted into your marketing newsletter.  

4.) Customers with Orders: The number of customers created in that period who have placed an order at your store.
Idea
For example, 221 of the customers created on 9/24/2025 have placed an order at your store. 

5.) Customers Account Created: The number of customers created in that period who have created an account at your store (vs. guest checkout). 
Idea
For example, 93 of the customers created on 9/24/2025 have created an account for your store.  

6.) Total Spent: The total amount that has been spent by these customers since they were first created at your store. 
Idea
For example, $20,688.36 has been spent by the customers created on 9/24/2025. 

Like all Report Toaster reports, these reports are fully customizable - so you can adjust the date range, add/remove columns, introduce a filter or change the sort to suit your individual needs. See our basic guides here for more info.

Notes
For other premium reports you can add to your account, check out our other article guides here


    • Related Articles

    • Premium Report - Winback Customers

      Winback Customers This report shows you a list of Customers who have not made a purchase for some time (default - last 60 days). This is often useful for merchants who are looking to target them for future campaigns so they'll return and make a ...
    • Whats New? - April 2023

      It's April, and we've been hard at work behind the scenes to create some new Premium reports! Premium reports are any reports that provide extra data or advanced metrics that assist merchants in making better decisions. For example, here is our ...
    • Premium Report - Customer LTV

      Customer LTV This report shows you key customer metrics - Average Over Value (AOV), Purchase Frequency, and of course, Lifetime Value (LTV). This is often useful for merchants who are looking to measure the typical spending habits of their customers ...
    • Whats New? - July 2023

      Another month has passed, and we're now ready to show off a few new Premium Reports! Premium reports are any reports that provide extra data or advanced metrics that assist merchants in making better decisions. For example, here is our Days to ...
    • Premium Report - UTM Reports

      UTM Reports (Sales by UTM Campaign, UTM Source, UTM Medium, UTM Term) UTM reports are used to see which sales in your store originate from which ad campaigns. Generally this is a fantastic technique to both boost your sales and acquire new customers. ...

     Suggestion Box

    Didn't find what you were looking for in our knowledge base? Click here to suggest an article, and we'll try to put something together for you.