Premium Reports - Inventory History

Premium Reports - Inventory History

Inventory History

Inventory history reports are used for tracking changes to inventory at either a given point in time (e.g. Today) or over a select period (e.g. Last 30 Days). You can customize this time period via the date range (top right).

Info
Inventory History needs to be enabled by our Report Toaster staff. Please contact us to support@cloudlab.com so we can set these reports up for your account.

As Premium Reports, these are available on all Paid Plans of Report Toaster. If you aren't signed up, follow these steps to upgrade your account. 

All of these reports let you see the details for your historical inventory, including things like the Price, Cost, and Inventory States (see below)
These reports all follow a similar format, split up into: 
  1. Inventory History
This report is ideal to look at the details for your historical inventory at a specified point in time/date range on a per variant basis. 




  1. Inventory Change by Variant
This report is designed to make it easy to track the values for each variant at the start of the period, the end of period, and even any changes between the two. 



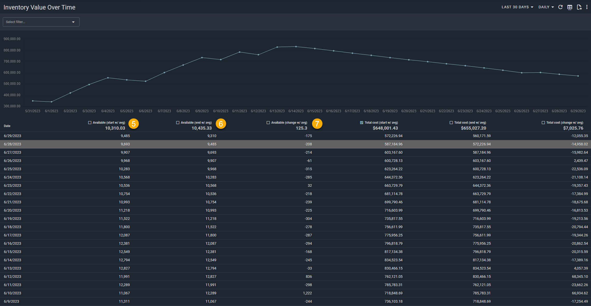
  1. Inventory Value Over Time
This report is designed to let you see the cost-based value for your entire inventory on a daily or weekly basis.

Each row shows the total values at the start/end of period (Daily, so this is start/end of each day by default), any changes between the two, and averages in the header.



Alert
Please note - Inventory History is only tracked from the time this feature is enabled for your account.
For example, if we enabled the feature for you on 6/20/23, you would have Inventory history from this date onwards.

Here are a few terms to be familiar with in order to understand Inventory History, numbered in the screenshots (above):


1.) Inventory States: These are common across most of our inventory history reports, and use the same definitions as Shopify's.
  1. Available. The number of units you have available to sell
  2. Committed. The number of units you have already sold of an item but have yet to fulfill
  3. Reserved. The number of units you have listed as unavailable to sell. Usually these are units that have been reserved by draft orders or another app. 
  4. On Hand. The total of Available + Committed + Unavailable
  5. Incoming. The number of units you have listed as on their way to your inventory location. 

2.) ____ (Start): The number of units at the start of the time period. This is determined by the first date in the selected range. 
For Total cost (Start), this is instead the cost-based inventory value at the start of the time period. 
Idea
For example, if the report was set to Last 7 Days and today is 6/20/23, then Available (Start) would be the # of units available on 6/14/23.
If I looked at the same report tomorrow, it would be the amount available on 6/15/23. 
3.) ____ (End): The number of units at the end of the time period. This is determined by the last date in the selected range. 
For Total cost (End), this is instead the cost-based inventory value at the end of the time period. 
Idea
For example, if the report was set to Last 7 Days and today is 6/20/23, then Available (End) would be the # of units available on 6/20/23.
If I looked at the same report tomorrow, it would be the amount available on 6/21/23.
 
4.) ____ (Change). The difference between ___(Start) minus ____ (End) 
Idea
For example, if the Available (Start) was 20 and the Available (End) was 5, then the Available (Change) would be 20 - 5 = 15.

5.) _____ (Start w/ avg). The same as ____(Start), above, but with an average in the header. 
Idea
For example, if the report was set to Last 7 Days, Daily, and the Available (Start) at the beginning of each day was 2, 2, 4, 4, 6, 8, 9, then Available (Start w/ Avg) would be 2+2+4+4+6+8+9 = 35, which divided by 7 = 5

6.) _____ (End w/ avg). The same as ____(End), above, but with an average in the header. 
Idea
For example, if the report was set to Last 4 Weeks, Weekly, and the Available (End) at the end of each week was 6, 12, 8, 14, then Available (End w/Avg) would be 6+12+8+14 = 40/, which divided by 4 = 10 

7.) _____ (Change w/ avg). The same as ____(Change), above, but with an average in the header. 
Idea
For example, if the report was set to Last 3 Days, Daily, and the Available (Change) each day was -5, +17, -3, then Available (Change w/Avg) would be -5+17-3 = 9, which divided by 3 = 3 

Like all Report Toaster reports, these reports are fully customizable - so you can adjust the date range, add/remove columns, introduce a filter or change the sort to suit your individual needs. See our basic guides here for more info.

Notes
If you want to see your Inventory Turnover, check out our other similar reports here.


    • Related Articles

    • Whats New? - September 2023

      This September, we thought it was time to do a year in retrospect - covering all the great new features we've added to Report Toaster! Every month we've aimed to introduce something interesting, whether it's new reports, enhanced options, or even ...
    • Premium Report - Month-end Inventory Snapshot

      Month-end Inventory Snapshot Included as part of our Inventory History suite, this report is designed to replicate the Shopify report and give you a point-in-time snapshot of your historical inventory. Inventory History needs to be enabled by our ...
    • Premium Reports - Inventory Turnover

      Inventory Turnover These reports are used for measuring how much inventory has been sold and replaced over a given period of time. You can customize this time period via the date range (top right). Inventory History needs to be enabled by our Report ...
    • Premium Report - Stock Report

      Stock Reports Stock Reports are used to compare how much of something has been sold vs how much you have in stock at each of your different locations. These reports follow a similar format to the Sell Through Reports, but display the stock that's ...
    • Premium Report - Dead Stock Products/Variants

      Dead Stock Products/Variants Dead Stock reports are useful to see which items have not been selling over a given time period. This report follows a similar format to our other Product and Variant reports, but has a number of filters and settings to ...

     Suggestion Box

    Didn't find what you were looking for in our knowledge base? Click here to suggest an article, and we'll try to put something together for you.